Advanced Dynamic Dashboard

This Module Helps To Create Configurable Dashboards Easily.

Create Configurable Advanced Dynamic Dashboard to get the information that are relevant to your business, department, or a specific process or need.

KEY HIGHLIGHTS

Easily Create Dynamic Charts And Tiles

Create A Dynamic Dashboard Menu In Any Model

Charts Can Export Into Image, PDF, XLSX And CSV

Edit And Configure Charts And Tiles

Overview

Advanced Dynamic Dashboard

This module helps to create configurable dashboards easily. Advanced Dynamic Dashboard module helps to Arrange the dashboard to get the information that are relevant to your business, department, or a specific process or need.

Screenshots

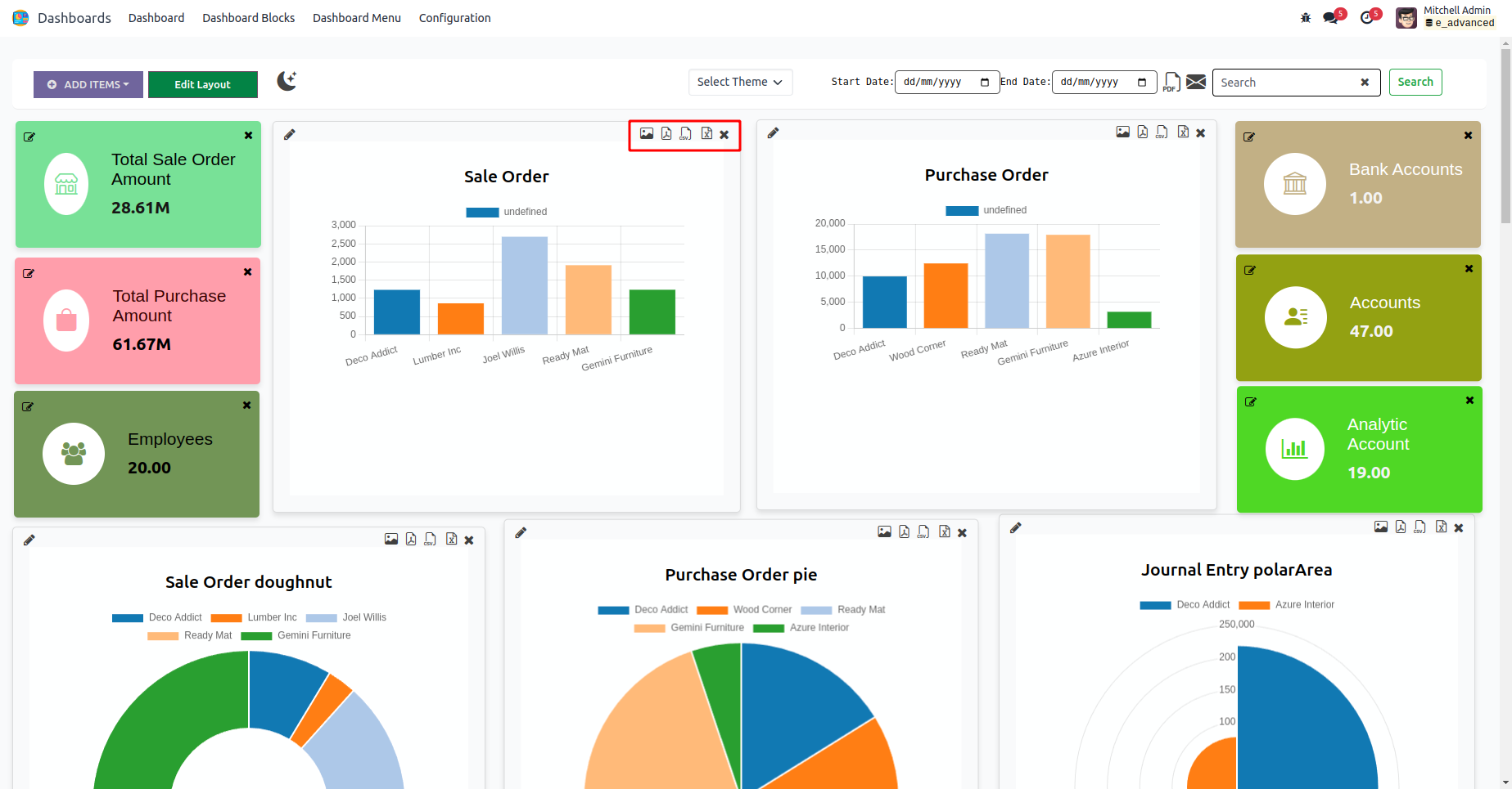
Advanced Dynamic Dashboard

Advanced Dynamic Dashboard Menu

Export And Delete Features

Clicking on various icons generates different types of chart data, which can be exported as image, PDF, CSV, and XLSX formats.

By clicking cross icon you can delete the chart and tile.

Select Type Of The Item

When choosing the "Tile" option, input a name for the tile, select a model, operation type, and measured field. Additionally, customize the tile with an icon and color.

When opting for "Charts," provide a name for the chart, select a model, operation type, and measured field, along with filters. Additionally, choose the chart type, set its size, and specify the grouping for the Y-axis.

Edit Layout

You can change the position of the item and resize the item.

By double-clicking the tile, it will redirect to the corresponding tree view.

Change The Mode

Dark mode

Dashboard Menu

You can Add dashboard menu in any module. Add a name for the menu and select the parent menu also

Dashboard Block

You can see all the tiles and charts created in the Dashboard Block menu.

Dashboard Theme

Customize the Dashboard Theme via Configuration > Dashboard Theme. Then, choose the configured theme for your dashboard.

Print PDF

Print whole dashboard in PDF format by clicking the icon.

Send Mail

Clicking the Mail icon brings up a wizard, where you can select users and then click the SEND button.

Demo Mail

FEATURES

Comprehensive Features of ADVANCED DYNAMIC DASHBOARD

Edit And Configure Charts And Tiles.
Easily Create Dynamic Charts And Tiles.
Available Dark Mode And Light Mode.
Create A Advanced Dynamic Dashboard Menu In Any Model.
Charts Can Export Into Image, PDF,XLSX And CSV.
Drag And Resize The Chart And Tile.

RELEASE NOTES

Version 17.0.1 I Released on : 18th May 2024

Initial commit for advanced_dynamic_dashboard

Related Modules

Explore our related modules


Our Services

Odoo Customization
Odoo Implementation
Odoo Support
Hire Odoo Developer
Odoo Integration
Odoo Migration
Odoo Consultancy
Odoo Implementation
Odoo Licensing Consultancy

Our Industries


Trading

Easily procure and sell your products

POS

Easy configuration and convivial experience

Education

A platform for educational management

Manufacturing

Plan, track and schedule your operations

E-commerce & Website

Mobile friendly, awe-inspiring product pages

Service Management

Keep track of services and invoice

Restaurant

Run your bar or restaurant methodically

Hotel Management

An all-inclusive hotel management application

Support

Need help? Get in touch.


Need Help?

Got questions or need help? Get in touch.

odoo@cybrosys.com

WhatsApp

Say hi to us on WhatsApp!

+91 86068 27707

Skype

Say hi to us on Skype!

cybroopenerp