This Module Helps To Create Configurable Dashboards Easily.
Create Configurable Advanced Dynamic Dashboard to get the information that are relevant to your business, department, or a specific process or need.
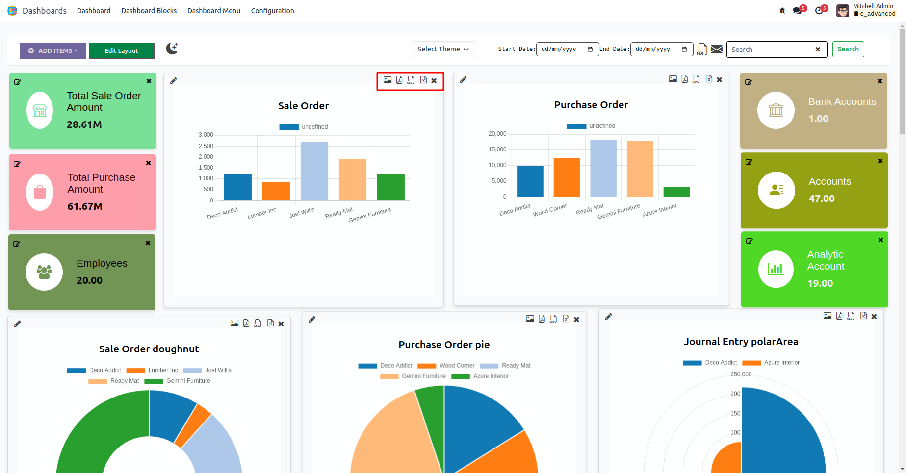
Advanced Dynamic Dashboard
Advanced Dynamic Dashboard
Clicking on various icons generates different types of chart data, which can be exported as image, PDF, CSV, and XLSX formats.
By clicking cross icon you can delete the chart and tile.
When choosing the "Tile" option, input a name for the tile, select a model, operation type, and measured field. Additionally, customize the tile with an icon and color.
When opting for "Charts," provide a name for the chart, select a model, operation type, and measured field, along with filters. Additionally, choose the chart type, set its size, and specify the grouping for the Y-axis.
You can change the position of the item and resize the item.
By double-clicking the tile, it will redirect to the corresponding tree view.
Dark mode
You can Add dashboard menu in any module. Add a name for the menu and select the parent menu also
You can see all the tiles and charts created in the Dashboard Block menu.
Customize the Dashboard Theme via Configuration > Dashboard Theme. Then, choose the configured theme for your dashboard.
Print whole dashboard in PDF format by clicking the icon.
Clicking the Mail icon brings up a wizard, where you can select users and then click the SEND button.
Demo Mail
Comprehensive Features of ADVANCED DYNAMIC DASHBOARD
Version 17.0.1 I Released on : 18th May 2024
Initial commit for advanced_dynamic_dashboard
Explore our related modules
Easily procure and sell your products
Easy configuration and convivial experience
A platform for educational management
Plan, track and schedule your operations
Mobile friendly, awe-inspiring product pages
Keep track of services and invoice
Run your bar or restaurant methodically
An all-inclusive hotel management application
Need help? Get in touch.
Say hi to us on WhatsApp!
+91 86068 27707
Say hi to us on Skype!
cybroopenerp