Supports:
Community
Enterprise
Availability:
On Premise
Odoo.sh
Odoo Online

This Module Helps To Create Configurable Dashboards Easily.

Advanced Dynamic Dashboard Odoo18

Blog and Video Details

Read Blog

Read Our Detailed Blog

https://www.cybrosys.com/blog/what-are-the-features-and-benefits-of-odoo-17-dynamic-dashboard

Video Tutorial

Watch Detailed Demo on Youtube

Watch Demo

Key Highlights

Easily Create Dynamic Charts And Tiles
Create A Dynamic Dashboard Menu In Any Model
Charts Can Export Into Image, PDF, XLSX And CSV
Edit And Configure Charts And Tiles.
Odoo Dynamic Dashboard

Are you ready to make your business more organized?
Improve now!

acc_bg

Dynamic Dashboard Menu

Create New Dashboard Tiles View.

The tiled view of the records in Odoo is also clickable; when you click on a record, you will be directed to the records tree view.

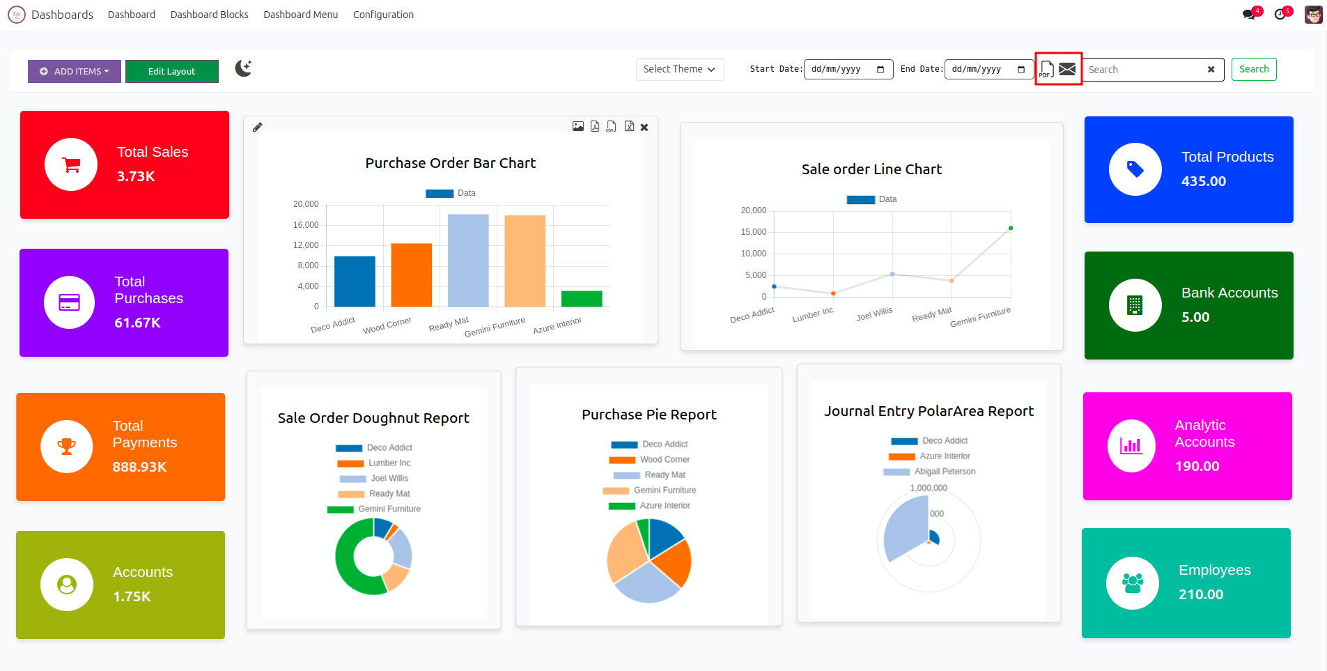
Dashboard Charts View

The chart view of the records in Odoo is provided in the dashboard based on the filtering.

Clicking on various icons generates different types of chart data, which can be exported as image, PDF, CSV, and XLSX formats.

By clicking cross icon you can delete the chart and also the same for tile.

Select Type Of The Item.

When choosing the "Tile" option, input a name for the tile, select a model, operation type, and measured field. Additionally, customize the tile with an icon and color.

When opting for "Charts," provide a name for the chart, select a model, operation type, and measured field, along with filters. Additionally, choose the chart type, set its size, and specify the grouping for the Y-axis.

Edit Layout

You can change the position of the item and resize the item.

By double-clicking the tile, it will redirect to the corresponding tree view.

Dark mode.

Dashboard Menu

You can add dashboard menu in any module. Add a name for the menu and select the parent menu also.

Dashboard Block

You can see all the tiles and charts created in the Dashboard Block menu.

Dashboard Theme

Customize the Dashboard Theme via Configuration > Dashboard Theme. Then, choose the configured theme for your dashboard.

Print PDF

Print & Mail whole dashboard in PDF format by clicking the PDF or Mail icon.

Send Mail

Clicking the Mail icon brings up a wizard, where you can select users and then click the SEND button.

Demo Mail

Clicking the Mail icon brings up a wizard, where you can select users and then click the SEND button.

Interactive User Interface.

Easily Create Dynamic Charts And Tiles

Create A Dynamic Dashboard Menu In Any Model

Charts Can Export Into Image, PDF, XLSX And CSV.

Edit And Configure Charts And Tiles.

Latest Release 18.0.1.0.0

15th October, 2024
Add
  • Initial Commit

Related Products

Our Services

....